Druid quickstart: Update task memory computation#13563
Conversation
kfaraz
left a comment
There was a problem hiding this comment.
Thanks for the changes, @findingrish . LGTM!
|
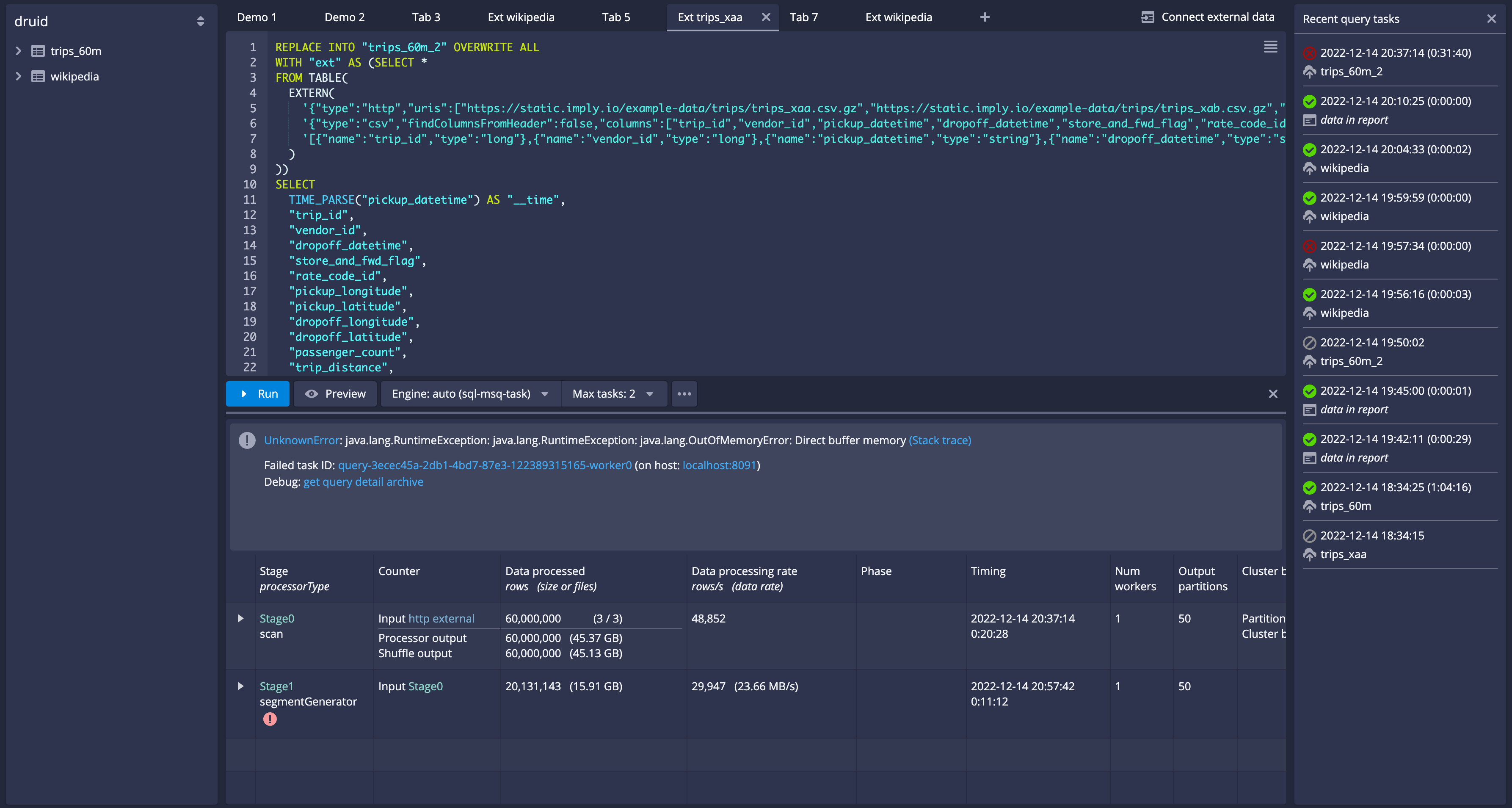
I think the same sort of adjustment needs to happen to the indexer: I just ran built this build, and ran If I use middle managers ( The query I ran (it is just the default generated one but posting it here for completeness) REPLACE INTO "trips_60m_2" OVERWRITE ALL
WITH "ext" AS (SELECT *
FROM TABLE(
EXTERN(
'{"type":"http","uris":["https://static.imply.io/example-data/trips/trips_xaa.csv.gz","https://static.imply.io/example-data/trips/trips_xab.csv.gz","https://static.imply.io/example-data/trips/trips_xac.csv.gz"]}',
'{"type":"csv","findColumnsFromHeader":false,"columns":["trip_id","vendor_id","pickup_datetime","dropoff_datetime","store_and_fwd_flag","rate_code_id","pickup_longitude","pickup_latitude","dropoff_longitude","dropoff_latitude","passenger_count","trip_distance","fare_amount","extra","mta_tax","tip_amount","tolls_amount","ehail_fee","improvement_surcharge","total_amount","payment_type","trip_type","pickup","dropoff","cab_type","precipitation","snow_depth","snowfall","max_temperature","min_temperature","average_wind_speed","pickup_nyct2010_gid","pickup_ctlabel","pickup_borocode","pickup_boroname","pickup_ct2010","pickup_boroct2010","pickup_cdeligibil","pickup_ntacode","pickup_ntaname","pickup_puma","dropoff_nyct2010_gid","dropoff_ctlabel","dropoff_borocode","dropoff_boroname","dropoff_ct2010","dropoff_boroct2010","dropoff_cdeligibil","dropoff_ntacode","dropoff_ntaname","dropoff_puma"]}',
'[{"name":"trip_id","type":"long"},{"name":"vendor_id","type":"long"},{"name":"pickup_datetime","type":"string"},{"name":"dropoff_datetime","type":"string"},{"name":"store_and_fwd_flag","type":"string"},{"name":"rate_code_id","type":"long"},{"name":"pickup_longitude","type":"double"},{"name":"pickup_latitude","type":"double"},{"name":"dropoff_longitude","type":"double"},{"name":"dropoff_latitude","type":"double"},{"name":"passenger_count","type":"long"},{"name":"trip_distance","type":"double"},{"name":"fare_amount","type":"double"},{"name":"extra","type":"double"},{"name":"mta_tax","type":"double"},{"name":"tip_amount","type":"double"},{"name":"tolls_amount","type":"double"},{"name":"ehail_fee","type":"string"},{"name":"improvement_surcharge","type":"string"},{"name":"total_amount","type":"double"},{"name":"payment_type","type":"long"},{"name":"trip_type","type":"string"},{"name":"pickup","type":"string"},{"name":"dropoff","type":"string"},{"name":"cab_type","type":"string"},{"name":"precipitation","type":"double"},{"name":"snow_depth","type":"long"},{"name":"snowfall","type":"long"},{"name":"max_temperature","type":"long"},{"name":"min_temperature","type":"long"},{"name":"average_wind_speed","type":"double"},{"name":"pickup_nyct2010_gid","type":"long"},{"name":"pickup_ctlabel","type":"long"},{"name":"pickup_borocode","type":"long"},{"name":"pickup_boroname","type":"string"},{"name":"pickup_ct2010","type":"long"},{"name":"pickup_boroct2010","type":"long"},{"name":"pickup_cdeligibil","type":"string"},{"name":"pickup_ntacode","type":"string"},{"name":"pickup_ntaname","type":"string"},{"name":"pickup_puma","type":"long"},{"name":"dropoff_nyct2010_gid","type":"long"},{"name":"dropoff_ctlabel","type":"long"},{"name":"dropoff_borocode","type":"long"},{"name":"dropoff_boroname","type":"string"},{"name":"dropoff_ct2010","type":"long"},{"name":"dropoff_boroct2010","type":"long"},{"name":"dropoff_cdeligibil","type":"string"},{"name":"dropoff_ntacode","type":"string"},{"name":"dropoff_ntaname","type":"string"},{"name":"dropoff_puma","type":"long"}]'
)
))
SELECT
TIME_PARSE("pickup_datetime") AS "__time",
"trip_id",
"vendor_id",
"dropoff_datetime",
"store_and_fwd_flag",
"rate_code_id",
"pickup_longitude",
"pickup_latitude",
"dropoff_longitude",
"dropoff_latitude",
"passenger_count",
"trip_distance",
"fare_amount",
"extra",
"mta_tax",
"tip_amount",
"tolls_amount",
"ehail_fee",
"improvement_surcharge",
"total_amount",
"payment_type",
"trip_type",
"pickup",
"dropoff",
"cab_type",
"precipitation",
"snow_depth",
"snowfall",
"max_temperature",
"min_temperature",
"average_wind_speed",
"pickup_nyct2010_gid",
"pickup_ctlabel",
"pickup_borocode",
"pickup_boroname",
"pickup_ct2010",
"pickup_boroct2010",
"pickup_cdeligibil",
"pickup_ntacode",
"pickup_ntaname",
"pickup_puma",
"dropoff_nyct2010_gid",
"dropoff_ctlabel",
"dropoff_borocode",
"dropoff_boroname",
"dropoff_ct2010",
"dropoff_boroct2010",
"dropoff_cdeligibil",
"dropoff_ntacode",
"dropoff_ntaname",
"dropoff_puma"
FROM "ext"
PARTITIONED BY MONTH |
|
Ok so you might have read my comment above and wondered, wait what indexer configs are you using? It is a fair question. I copy a custom set of indexer configs into the micro-quickstart and then I swap middleManager to indexer in the supervise script. I did a visual diff of my working configs with the non working auto configs and mine had this section in them: I copied the block above to I hope this gives a clue to how to fix this. I presume one of these configs (probably |
|
Merging this PR for now. The fix for indexer can be done in a follow up PR post Druid 25, tracking the issue here #13569. |
|
Merging as the failure is unrelated. |
Changes: * Use 80% of memory specified for running services (versus 50% earlier). * Tasks get either 512m / 1024m or 2048m now (versus 512m or 2048m earlier). * Add direct memory for router.

The pr has following changes: